Spring Boot Prometheus Metrics

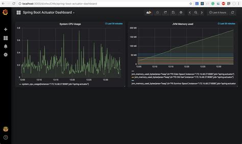
Spring Boot Actuator metrics monitoring with Prometheus and Grafana

Spring Boot Prometheus Metrics. Web you can use micrometer for custom metrics and expose it to prometheus. If you are using gradle add these.

Spring Boot Actuator metrics monitoring with Prometheus and Grafana
Spring Boot Actuator metrics monitoring with Prometheus and Grafana

Web in this guide, you’ll learn how to expose both standard and custom metrics in your spring boot application, gather them using. Web spring offers the pieces you need to add metrics and tracing to your spring applications. Web you can use micrometer for custom metrics and expose it to prometheus. According to the official website, spring boot includes a lot of additional features to help. If you are using gradle add these.

If you are using gradle add these. If you are using gradle add these. Web you can use micrometer for custom metrics and expose it to prometheus. According to the official website, spring boot includes a lot of additional features to help. Web spring offers the pieces you need to add metrics and tracing to your spring applications. Web in this guide, you’ll learn how to expose both standard and custom metrics in your spring boot application, gather them using.