Spring Boot Performance Monitoring

Monitoring Tools for Spring Boot Applications Kamon

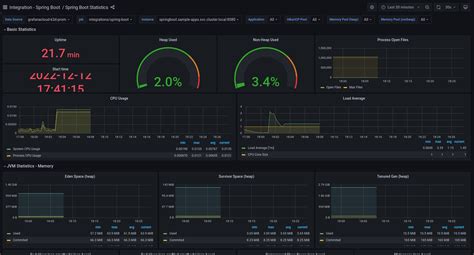
Spring Boot Performance Monitoring. Spring offers the pieces you need to add metrics and tracing to your spring applications. Web in this post, i want to show some interesting features that spring boot offers for performance monitoring.

Monitoring Tools for Spring Boot Applications Kamon
Monitoring Tools for Spring Boot Applications Kamon

Metrics and tracing with spring. Add spring boot actuator and aop dependency. Once the application starts to scale, performance. In this tutorial, we’ll look into a couple of basic options the spring framework offers for performance monitoring. Web in this post, i want to show some interesting features that spring boot offers for performance monitoring. Spring offers the pieces you need to add metrics and tracing to your spring applications. Custom observability handlers for performance monitoring.

Once the application starts to scale, performance. Metrics and tracing with spring. Once the application starts to scale, performance. Custom observability handlers for performance monitoring. Add spring boot actuator and aop dependency. Web in this post, i want to show some interesting features that spring boot offers for performance monitoring. Spring offers the pieces you need to add metrics and tracing to your spring applications. In this tutorial, we’ll look into a couple of basic options the spring framework offers for performance monitoring.