Spring Boot 3 Traceid

springboot+log4j日志配置_spring boot log4j配置_春卷huachun的博客CSDN博客

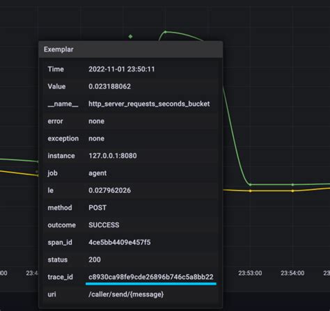
Spring Boot 3 Traceid. Web here are the links to different guides for spring boot 3 & micrometer tracing integration, one can follow. In this tutorial, we’ll learn how to configure observability with spring boot 3.

springboot+log4j日志配置_spring boot log4j配置_春卷huachun的博客CSDN博客
springboot+log4j日志配置_spring boot log4j配置_春卷huachun的博客CSDN博客

Web here are the links to different guides for spring boot 3 & micrometer tracing integration, one can follow. In this tutorial, we’ll learn how to configure observability with spring boot 3. Web in this article, we discussed how spring cloud sleuth could help debug and trace events in spring boot.

In this tutorial, we’ll learn how to configure observability with spring boot 3. In this tutorial, we’ll learn how to configure observability with spring boot 3. Web in this article, we discussed how spring cloud sleuth could help debug and trace events in spring boot. Web here are the links to different guides for spring boot 3 & micrometer tracing integration, one can follow.